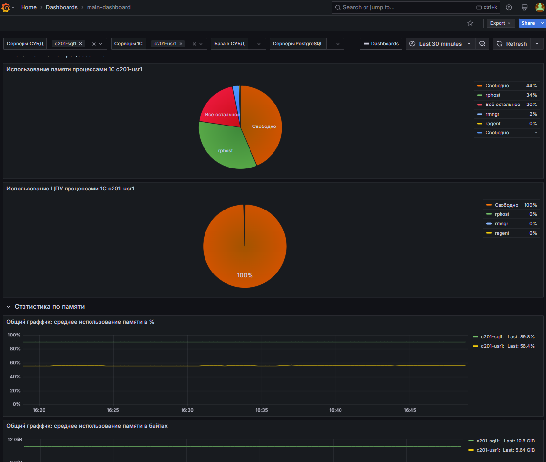
Система мониторинга Grafana
Мониторинг состояния и нагрузки облачной инфраструктуры в сервисе 1С PaaS организован с помощью платформы мониторинга Grafana. Grafana показывает состояние инфраструктуры и баз данных в удобном формате в виде графиков и диаграмм.
